苏州乔发环保科技股份有限公司 全国热线: 0512-68653260
网站首页 关于我们 行业解决方案 客户案例 产品中心 研发实力 工厂车间 新闻资讯 联系我们
活性炭再生多段炉
段炉为在钢板制圆筒型炉体内,以耐火材料做壁炉施工,并区隔为多段,每段炉床隔段分别于炉床周围及中央设置处理物排出口。
立即咨询
核心技术
多段炉为在钢板制圆筒型炉体内,以耐火材料做壁炉施工,并区隔为多段,每段炉床隔段分别于炉床周围及中央设置处理物排出口,处理物由安装于低速运转(0.5-3rpm)中心轴搅拌臂之搅拌齿,由炉床上外侧向内侧及于下一段由炉床内侧往外侧交互排出,处理物与燃烧物体经排出口对流接触,设置于炉中央之空心中心轴及搅拌臂,由专用轴冷风车之冷风强制。
三个阶段
1、干燥:100 ℃~150℃。活性炭内水分蒸发干燥。
2、焙干:150℃~700℃。将吸附于活性炭细孔内的有机物质中的挥发份蒸发、炭化。
3、活化:700℃~1000℃。吹入蒸汽,将焙干过程中活性炭细孔内的炭化物去除,使活性炭恢复活性。
尾气处理
    废活性炭再生后的排气含:高浓度的CO、H2、VOCt、焦油、粉尘类物质。
处理工艺
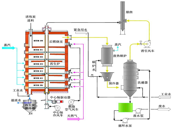
多段炉出口烟气直接引入二次炉,通过燃烧器补热至850℃,将烟气中的可燃物再次燃烧;如烟气中氯离子含量过高,需将后燃室补热至≥1100℃,烟气停留时间≥2s,余热回收后的烟气在1s内由500℃急冷至250℃以下,可控制二噁英再次转化生成,急冷后的烟气再喷入活性炭粉吸附重金属、二噁英类物质,再进行除尘、脱硫净化处理。
工艺流程


此活性炭再生系统多采用多段耙式炉进行再生,其优点在于活性炭再生得率高,占地面积小,运行成本低,设备操作运行简单。

活性炭吸附净化与再生一体化系统,主要应用于大型水处理、印染以及食品脱色等活性炭用量较大的领域。在活性炭的使用过程中定 时、定量将饱和活性炭由活性炭吸附塔底部排出,然后通过水力输送至活性炭再生系统(回转炉或多段耙式炉);再生后的活性炭通过水力输送至活性炭吸附塔,同时定量补充新鲜活性炭,确保活性炭吸附系统稳定运行。
专利证书
关闭视频